はじめに
こんにちは、CSM課の設樂です。
WindowsにDatadog Agentをインストールしてみました。
サポートされているOS
- AIX
- Amazon Linux
- Ansible
- CentOS
- Chef
- Debian
- Fedora
- Heroku
- Mac OS X
- Puppet
- Red Hat
- SaltStack
- SUSE
- Ubuntu
- Windows

https://docs.datadoghq.com/ja/agent/basic_agent_usage/
Datadog Agentのインストール準備
Datadog Agentのインストーラーを入手
今回はWindowsにDatadog Agent v7をインストールします。
インストーラーはこちら
https://s3.amazonaws.com/ddagent-windows-stable/datadog-agent-7-latest.amd64.msi
Datadog APIキーを入手
Datadog AgentからメトリクスやイベントをDatadog アカウントに送信するには、API キーが必要です。
Datadog AccountからDatadog APIキーを入手します。
Datadog APIキーはこちら
https://app.datadoghq.com/account/settings#api
Datadog Agentをインストール
GUIとCLIのインストールが用意されています。
今回は、GUIでインストールします。
管理者権限でインストーラーを実行します。
- "実行"をクリック
- "Next"をクリック
- "I accept the term in the Licence Agreement"にチェックして、"Next"をクリック
- DatadogAPIキーを入力し、"Next"をクリック
- "datadoghq.com"を選択し、"Next"をクリック
- "Install"をクリック
- "はい"をクリック
- "Finish"をクリック

Datadog Agentのステータスチェック
管理者権限でコマンドプロンプトを起動し、ステータスチェックコマンドを入力
"%PROGRAMFILES%\Datadog\Datadog Agent\bin\agent.exe" status

Datadog Accountでステータスチェック
"Events"にてDatadog Agentがインストールされたホストを認識していました。

取得メトリクスの確認
Datadog Agent Manager
管理者権限でDatadog Agent Managerを起動し、取得しているメトリクスを確認しました。
1. "Checks"をクリック
2. "Checks Summary"をクリック

デフォルトでは下記のメトリクスが取得されています。
- cpu
- disk
- file_handle
- io
- memory
- network
- ntp
- uptime
- winproc
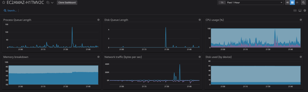
Datadog AccountのDashboards
"Dashboards"を確認してみました。

さいごに
Datadogは非常に見やすい表示でDashboardsも自分好みにカスタマイズ可能なのでこれから色々と試していきたいと思います。
設樂 勲史 (記事一覧)